사용설명서
1. 시스템 소개

금천구 악취관리시스템은 관내 설치된 23대의 하수악취 저감장치(SDeOdor-M, SDeOdor-T, SDeOdor-B)를 실시간으로 모니터링하고 관리하는 웹 기반 플랫폼입니다.

주요 기능
  • 실시간 센서 데이터 모니터링 (H2S, NH3, VOC, 온도, 습도)
  • 지도 기반 장비 위치 및 상태 확인
  • 임계값 초과 시 자동 알림
  • 유지보수 이력 관리
  • 데이터 분석 및 리포트
장비 유형
SDeOdor-M맨홀형 악취 저감장치
SDeOdor-T트렌치형 악취 저감장치
SDeOdor-BBOX형 악취 저감장치
센서 측정 주기: 각 장비는 1분 간격으로 센서 데이터를 전송합니다. 5분 이상 데이터가 수신되지 않으면 해당 장비는 "오프라인" 상태로 표시됩니다.
2. 로그인

시스템에 접속하면 로그인 화면이 표시됩니다. 관리자로부터 부여받은 아이디와 비밀번호를 입력하여 로그인합니다.

아이디 입력부여받은 사용자 아이디를 입력합니다.
비밀번호 입력비밀번호를 입력합니다.
로그인 버튼입력 완료 후 "로그인" 버튼을 클릭하거나 Enter 키를 누릅니다.
자동 로그아웃보안을 위해 일정 시간 미사용 시 자동 로그아웃됩니다.
주의: 비밀번호를 여러 번 잘못 입력하면 계정이 일시적으로 잠길 수 있습니다. 비밀번호를 분실한 경우 관리자에게 문의하세요.
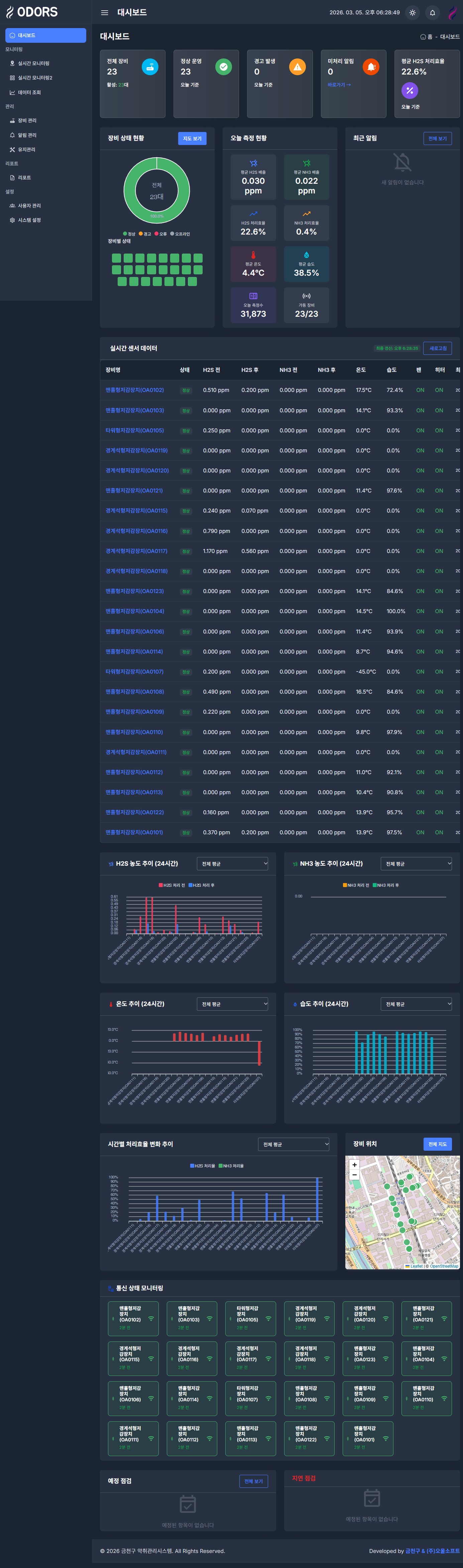
3. 대시보드

로그인 후 가장 먼저 표시되는 메인 화면입니다. 시스템 전체 현황을 한눈에 파악할 수 있습니다.

대시보드
장비 현황 카드전체/정상/경고/오류/오프라인 장비 수를 표시합니다.
알림 현황오늘 발생한 알림 수와 미처리 알림 현황을 표시합니다.
유지보수 현황예정된 점검과 지연된 점검 건수를 표시합니다.
실시간 센서 데이터전체 장비의 최신 센서 측정값을 테이블로 표시합니다.
차트 영역시간대별/장비별 평균 데이터를 라인차트와 막대그래프로 표시합니다. 상단 탭으로 장비 선택 또는 전체 평균 확인이 가능합니다.
지도 영역장비 위치를 지도에 마커로 표시합니다. 마커 색상으로 장비 상태를 구분합니다.
Tip: 대시보드는 자동으로 데이터를 갱신합니다. 장비 현황 카드를 클릭하면 해당 상태의 장비 목록을 필터링하여 볼 수 있습니다.
4. 실시간 모니터링 (지도)

금천구 전역의 장비 위치를 지도에서 확인하고, 각 장비의 실시간 센서 데이터를 조회합니다.

실시간 모니터링 (지도)
지도 마커각 장비의 위치가 마커로 표시됩니다. 마커 색상은 장비 상태(정상: 초록, 경고: 노랑, 오류: 빨강, 오프라인: 회색)를 나타냅니다.
마커 클릭마커를 클릭하면 해당 장비의 최신 센서 데이터가 팝업으로 표시됩니다.
장비 목록 패널좌측에 전체 장비 목록이 표시됩니다. 장비를 클릭하면 지도가 해당 위치로 이동합니다.
지도 컨트롤확대/축소, 전체 화면 보기 등의 기능을 제공합니다.
5. 실시간 모니터링 (카드뷰)

모든 장비의 실시간 센서 데이터를 카드 형태로 한눈에 비교할 수 있는 화면입니다.

실시간 모니터링 (카드뷰)
장비 카드각 장비별로 카드가 표시되며, 장비명, 상태, 최근 측정 시간이 표시됩니다.
센서 데이터H2S(유입/배출), NH3(유입/배출), 온도, 습도, 저감율이 게이지/수치로 표시됩니다.
상태 표시카드 상단의 색상 바로 장비 상태를 구분합니다. 임계값 초과 시 해당 수치가 강조 표시됩니다.
자동 갱신1분 간격으로 자동 갱신되며, 수동 새로고침도 가능합니다.
6. 데이터 조회

특정 장비의 과거 센서 데이터를 조회하고 차트로 분석할 수 있는 화면입니다.

데이터 조회
장비 선택드롭다운에서 조회할 장비를 선택합니다.
기간 설정시작일과 종료일을 설정하여 원하는 기간의 데이터를 조회합니다.
차트 표시선택한 기간의 데이터가 라인 차트로 표시됩니다. H2S, NH3, 온도, 습도 등을 선택하여 볼 수 있습니다.
데이터 테이블차트 하단에 상세 데이터가 테이블 형태로 표시되며, Excel 다운로드가 가능합니다.
Tip: 차트의 특정 영역을 드래그하면 해당 구간을 확대하여 볼 수 있습니다. 우측 상단의 아이콘을 통해 차트 이미지를 다운로드할 수 있습니다.
7. 장비 관리

설치된 악취 저감 장비의 정보를 조회하고 관리하는 화면입니다.

장비 관리
장비 목록모든 장비가 테이블 형태로 표시됩니다. 장비코드, 장비명, 유형, 설치위치, 상태 등을 확인할 수 있습니다.
장비 상세장비를 클릭하면 상세 정보 (설치일, GPS 좌표, 임계값 설정 등)를 확인할 수 있습니다.
장비 편집관리자 권한으로 장비 정보 (이름, 위치, 임계값 등)를 수정할 수 있습니다.
상태 필터상단의 필터를 사용하여 특정 상태의 장비만 표시할 수 있습니다.
8. 알림 관리

센서 임계값 초과, 장비 오류 등의 알림을 확인하고 처리하는 화면입니다.

알림 관리
알림 목록발생한 알림이 시간순으로 표시됩니다. 알림 유형(경고/위험), 장비명, 발생 시간, 처리 상태를 확인합니다.
알림 유형경고 경고 임계값 초과   위험 위험 임계값 초과   장비오류 통신 장애 등
알림 처리미처리 알림을 선택하여 "확인" 또는 "처리완료" 상태로 변경할 수 있습니다.
기간 필터날짜 범위를 지정하여 특정 기간의 알림만 조회할 수 있습니다.
Tip: 임계값 기준 - H2S: 경고 1.0ppm / 위험 5.0ppm, NH3: 경고 10ppm / 위험 25ppm
9. 유지관리

장비의 정기 점검 및 수리 이력을 관리하는 화면입니다.

유지관리
점검 목록등록된 유지보수 건이 테이블로 표시됩니다. 장비명, 점검 유형, 예정일, 상태를 확인합니다.
점검 등록"점검 등록" 버튼으로 새로운 유지보수 건을 등록합니다. 장비, 점검 유형, 예정일, 담당자 등을 입력합니다.
점검 유형정기점검, 긴급수리, 부품교체, 필터교체, 센서교정 등의 유형이 있습니다.
상태 관리예정 → 진행중 → 완료 순서로 상태를 변경하여 관리합니다.
확인/처리유지보수 담당자가 점검 결과를 입력하고 확인 처리합니다.
10. 리포트

센서 데이터를 기간별/장비별로 집계하여 리포트를 생성하고 다운로드하는 화면입니다.

리포트
리포트 유형일간/주간/월간 리포트를 선택하여 생성할 수 있습니다.
장비 선택전체 장비 또는 특정 장비를 선택하여 리포트를 생성합니다.
기간 설정리포트 대상 기간을 설정합니다.
다운로드생성된 리포트를 Excel 또는 PDF 형식으로 다운로드할 수 있습니다.
11. 사용자 관리

시스템 사용자 계정을 관리하는 화면입니다. 관리자 전용

사용자 관리
사용자 목록등록된 사용자가 테이블로 표시됩니다. 이름, 아이디, 역할, 상태, 최종 로그인 시간을 확인합니다.
사용자 등록"사용자 등록" 버튼으로 새 계정을 생성합니다. 이름, 아이디, 비밀번호, 역할을 설정합니다.
역할 구분 관리자 모든 기능 사용 가능
운영자 장비/알림/유지보수 관리
유지보수 유지보수 관련 기능
모니터링 조회 전용
계정 관리비밀번호 초기화, 계정 활성화/비활성화, 역할 변경 등을 수행합니다.
12. 시스템 설정

시스템의 전반적인 설정을 관리하는 화면입니다. 관리자 전용

시스템 설정
알림 임계값H2S, NH3 등 각 센서의 경고/위험 임계값을 설정합니다.
알림 수신 설정이메일, SMS 등의 알림 수신 방법과 수신자를 설정합니다.
데이터 보관실시간 데이터 보관 기간과 히스토리 아카이빙 주기를 설정합니다.
시스템 정보시스템 버전, 라이선스 정보, 데이터베이스 상태 등을 확인합니다.
13. 공통 기능
사이드바 메뉴
  • 좌측 사이드바에서 각 메뉴를 클릭하여 이동합니다.
  • 메뉴 그룹(모니터링, 관리, 분석, 설정)별로 구분되어 있습니다.
  • 상단의 햄버거 아이콘으로 사이드바를 접거나 펼칠 수 있습니다.
상단 헤더
  • 우측 상단에서 알림 아이콘을 클릭하면 최근 알림을 확인합니다.
  • 프로필 아이콘을 클릭하면 내 정보 수정, 로그아웃이 가능합니다.
테이블 기능
  • 컬럼 헤더를 클릭하면 해당 컬럼으로 정렬됩니다.
  • 검색 기능으로 원하는 데이터를 빠르게 찾을 수 있습니다.
  • 페이지네이션으로 대량 데이터를 나누어 표시합니다.
데이터 내보내기
  • 대부분의 테이블에서 Excel 다운로드를 지원합니다.
  • 차트는 이미지(PNG)로 다운로드할 수 있습니다.
브라우저 호환: Chrome, Edge 최신 버전을 권장합니다. Internet Explorer는 지원하지 않습니다.